Mardi 31/05 se tiendra à Denain (59) le 25e Colloque de la Piscine de Demain (PDD).

Ecotropy y participera en tant que partenaire de l'association. Nous y présenterons quelques nouveautés, toujours dans notre souci d'aider les gestionnaires de piscine à mieux gérer leurs installations et faire des économies :

➡ un outil **d'aide à la décision** pour les plans d'actions d'amélioration énergétique

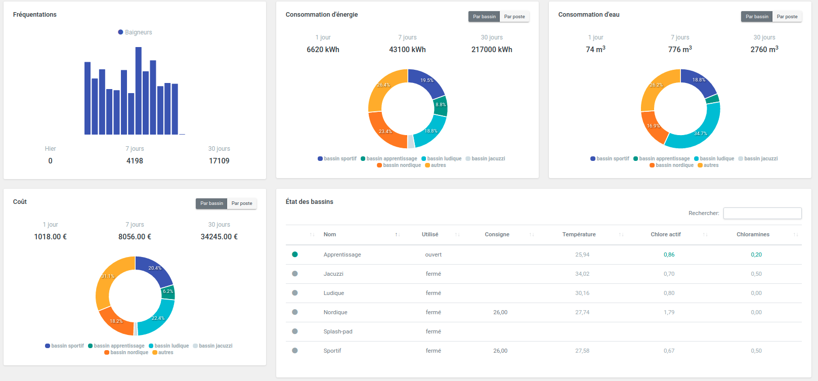
➡ des tableaux de bord qui vous permettent de trouver le **meilleur compromis entre coût et confort**

➡ une vue d'ensemble pour contrôler le bon fonctionnement de votre piscine.

...Et une nouveauté, que les participants au salon découvriront 🎁🎁...